Your Enterprise is vast.
Start mapping it.

You can't secure what you can't see. Siriqo maps resources, connections, and firewall rules across Azure, AWS, GCP, and on-prem into a single graph.

  • Microsoft Azure
  • Amazon Web Services
  • Google Cloud

Also integrates with UniFi, pfSense, Cisco, and other network appliances via site agents

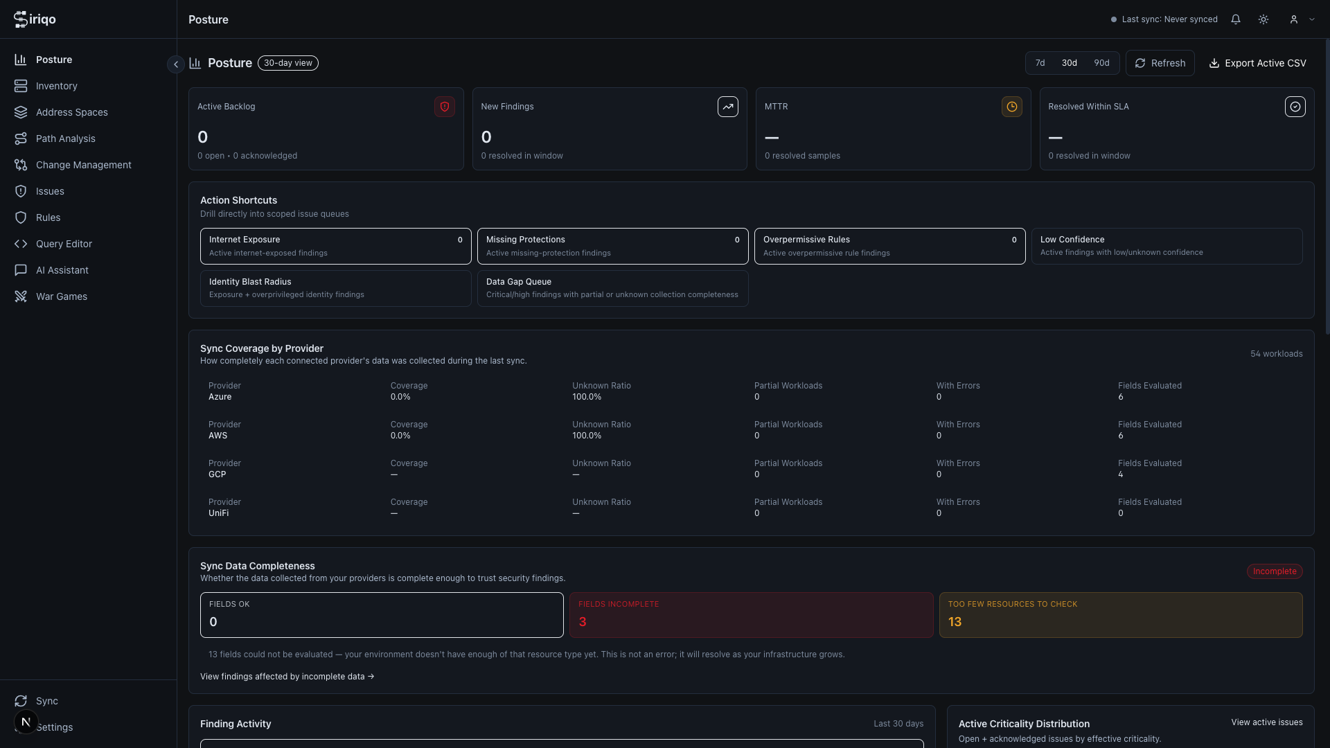
01 Security Posture

Continuous sync coverage across every cloud provider. Surface gaps and misconfigurations before they become incidents.

02 Full Inventory

Every resource discovered, type-tagged, and filterable — with 140+ resource types across Azure, AWS, GCP, and on-prem.

03 Address Spaces

Track IP ranges, detect CIDR overlaps, and monitor subnet utilization across every environment from a single view.

Security Posture dashboard showing sync coverage across cloud providers Resource inventory with 140 discovered assets across cloud providers Address Spaces view showing IP range management and subnet utilization

Map your exposure. Manage your risk.

Siriqo continuously maps every resource, connection, and firewall rule across your cloud and on-prem environments into a live graph — then analyses it for exposure: misconfigured rules, unintended traffic paths, internet-reachable resources, and lateral movement opportunities. So your security and network teams always know what's at risk, and exactly why.

  • Interactive Topology

    Your entire multi-cloud network as a live, explorable graph. VNets, subnets, peerings, firewalls, load balancers: connected, searchable, and finally legible.

  • Security Posture

    Overly permissive rules, missing protections, compliance gaps: detected continuously, prioritised by actual risk, not just severity scores.

  • Path Analysis

    Pick any two resources and ask: can they talk? Siriqo traces the exact path, evaluates every rule in order, and tells you why traffic is allowed. Or why it isn't.

  • Rule Explainability

    Stop guessing which rule is doing what. For any source, destination, port, and protocol, Siriqo shows exactly which firewall and NSG rules match and in what order.

  • Internet Exposure

    Which of your resources can the internet actually reach? Siriqo finds them, assesses the risk, and tells you what to do about it: before someone else finds them first.

  • Cross-Cloud Stitching

    Your infrastructure doesn't live in one place, so your visibility tool shouldn't either. Siriqo stitches Azure, AWS, GCP, and on-prem into one coherent picture.

  • AI Assistant

    Ask anything. "What's exposed to the internet in production?" "Which subnets can reach the database?" Real answers, backed by live graph queries. Not hallucinations.

  • IPAM

    Overlapping CIDRs, exhausted subnets, address space you forgot you allocated: Siriqo tracks it all across every environment so you're not flying blind during an incident.

  • Blast Radius

    Before you touch anything, know what breaks. Model the impact of a rule change, a peering removal, or a subnet reconfiguration. Without touching production.

  • Attack Path Analysis

    Map every route an attacker could take through your network — from entry point to crown jewel. See which vulnerabilities chain together and which lateral movement paths carry the highest real-world risk.

  • Identity & Access Visibility

    See exactly who and what can reach each resource. Surface over-privileged service accounts, misconfigured role bindings, and unexpected access paths — before they become incidents.

  • Attack Vector Enumeration

    Enumerate every externally reachable entry point, overly permissive rule, and lateral movement opportunity across your entire environment. Know your attack surface before an attacker does.

A living replica of your real network

Siriqo builds and continuously updates a digital twin of your infrastructure — an exact, queryable model that mirrors every resource, connection, firewall policy, and identity relationship. Test changes safely. Simulate attacks. Explore without risk.

  • Simulate firewall rule changes before deploying
  • Model blast radius of a compromised resource
  • Trace attack paths across cloud and on-prem boundaries
  • Query network state at any point in time
Can attacker reach prod-db from DMZ?
Yes — via NSG rule 1040 → subnet-frontend → port 5432

Visibility in three steps

  1. Connect Your Clouds

    Add Azure Service Principals, AWS IAM roles, or GCP service accounts. For on-prem networks, drop in a lightweight site agent.

  2. Automatic Discovery

    Siriqo pulls in every resource, maps every relationship, and assembles them into a unified graph: including the things you didn't know were there.

  3. Explore and Secure

    Navigate your topology, trace paths, investigate findings, and act on recommendations: with full context, not just a list of alerts.

Your attack surface has blind spots.
Find them first.

Tell us about your environment and we'll be in touch within one business day.